信息发布
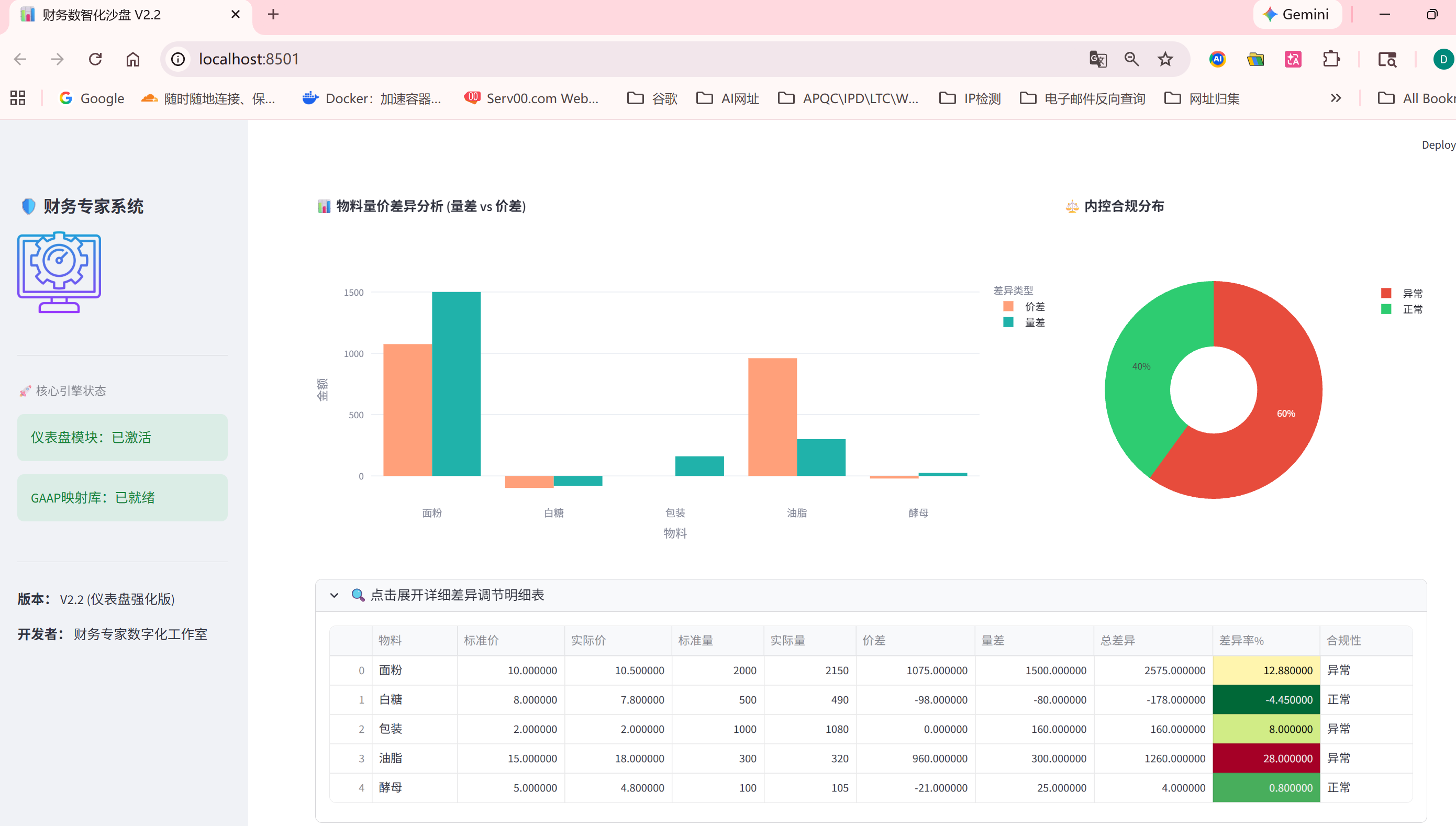
借助AI工具,我构思了一个财务数智化沙盘,它融合了多准则(CAS、IFRS、GAAP)转换引擎,内控与风控指标,以一个生产实例(订单报价)进行推演,利用VS Code跑代码,成功的实现架构的可行性。
它可以实现的功能:
1、多准则并行核算引擎:CAS、IFRS、US GAAP。
2、制造环节成本深度解析:动因分配自动化,量价差自动剥离。
3、流程驱动的业财融合框架:APQC / LTC / IPD映射。
4、量化风控与内控预警:采用规则拦截,概率预测与压力测试以及蒙特卡洛模拟,将COSO内控框架从“纸面手册”变成“系统拦截”。





虽然我已将代码发布到GitHub,并通过Streamlit Cloud发布公网,但可能是Python版本的原因,公网显示的内容没有本地效果好。
这里的图片是本地跑出来的截图
公网浏览 https://shixi-finance.streamlit.app/